Stop gerichte phishingmails met BodyGuard.io
Bescherm medewerkers en klanten tegen de grootste cyberdreiging van vandaag
71% van cybercrime begint bij een phishinglink of bijlage
1 op de 4 medewerkers klikt op phishinglinks
200% toename in het aantal phishingaanvallen
Help medewerkers om veilig te kunnen werken
- Zorgeloos op links klikken
- Veilig bijlagen openen
- Impersonatie alerts
- BEC-fraude preventie
- Ongehinderde workflow
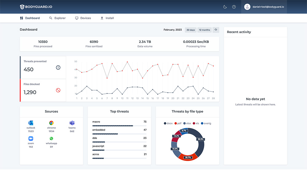
- Dashboard met rapportages
ScamAlert en ClickSafe
Technologie
BodyGuard weet phishingmails te herkennen en waarschuwt de medewerker proactief dankzij ScamAlert. Klikt een gebruiker toch op een schadelijke phishinglink of bijlage? ClickSafe zorgt ervoor dat het geen kwaad kan aanrichten. Plan een afspraak in met een van onze experts om het zelf te zien en ervaren.
Veelgeprezen beveiliging
Stop phishingmails vandaag nog
Kom vrijblijvend in contact of boek direct een demo
okt
31
Inleiding In de digitale wereld krijgen organisaties steeds vaker te maken met cyberdreigingen. Met de komst van de NIS 2 richtlijn wordt de verantwoordelijkheid van bestuurders om voor goede cyberbeveiliging...
dec
7
Over QaaS.nu QaaS.nu, oftewel ‘Quality as a Service’, heeft een uniek aanbod ontwikkeld voor ICT-dienstverleners. Dit platform omvat drie essentiële componenten: QaaS Safe, QaaS Help en de QaaS App, elk...
nov
30
Bodyguard.io is finalist in de KVK Innovatie Top 100. De KvK Innovatie Top 100 is een prestigieuze lijst die jaarlijks wordt gepubliceerd door de Kamer van Koophandel in Nederland. Deze...
nov
28
Hartelijk dank aan partner IT2Grow voor een bijzonder geslaagde editie van Cyber Security Visie. Al jaren is IT2Grow de rots in de branding voor menig CISO’s en IT managers. Ondanks...
nov
21
Bodyguard was aanwezig tijdens Security Day van Dutch IT Channel en Dutch IT Leaders. Tijdens de drukbezochte break-out sessie vertelde oprichter Daniël Luthra over trends van bestandsgebaseerde aanvallen:– Hoe komen...
nov
18
Een grote groep jonge hackers zijn in Den Bosch samenkomen om hun skills met elkaar te meten. Het is de jonge hackers gelukt om goed te scoren op de hackers...
31 oktober 2024
NIS-2 en bestuurdersaansprakelijkheid
7 december 2023
Case Study Qaas.Nu
30 november 2023
Finalist KVK Innovatie Top 100
28 november 2023
Aanwezig op Security Visie 2024
Partners & Klanten



